Sublime
An inspiration engine for ideas

I shipped 5+ improvements to the @SlackHQ extension making it even more useful than before.
Here's what's new 👇 https://t.co/tf4NT5GYOm

DarkFi App 0.2-alpha Release
This is a stabilization releases which fixes several bugs from the last alpha version.
· Improve Tor config from last release. The seeds have been updated and `transport_mixing` disabled.
· Text editing on Android works much better... See more

Scrapling v0.3.7 brings faster browser fetchers, stronger Cloudflare and Turnstile solving, new session options like user_data_dir and additional_args, smoother IDE experience, and Docker improvements.

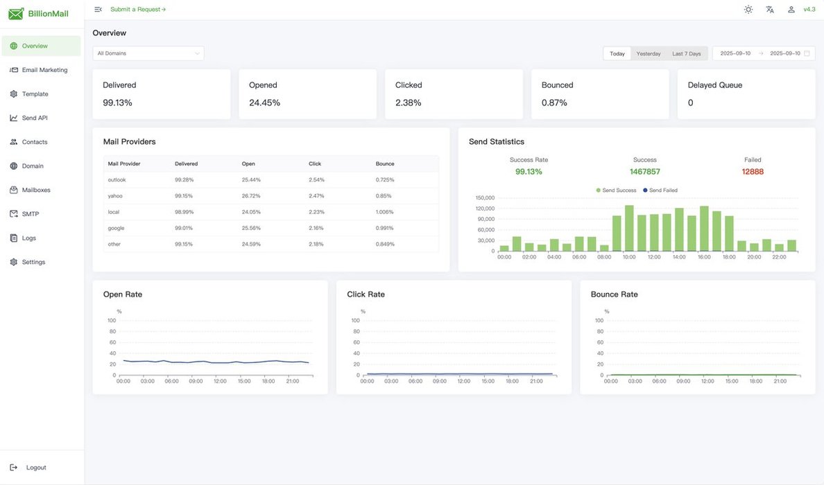
做出海产品时,群发营销邮件经常会遇到送达率低、被标记为垃圾邮件等问题,管理着多个客户域名的更是头疼。
刚看到,之前分享过的 BillionMail 邮件发送开源框架,进行重大更新,显著提升了邮件送达率和发件人信誉。
GitHub:https://t.co/JGy5c3CpWq
不仅保留完整的 SMTP 服务器功能,还新增 Spintax 动态内容生成和专属 IP... See more
Random
Sandeep Verghese Rajan • 1 card